申请免费试用

SaaS化远程部署 门槛低易操作 全程专家服务

点击查看

资讯中心

新闻及活动

不止“快”,更要“准”!碳擎3.0:更好用、更可信的碳足迹AI

2025-09-23
活动

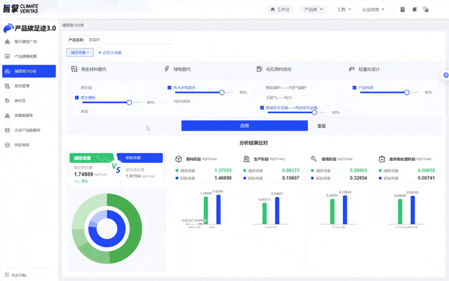
碳擎3.0“更好用、更可信的碳足迹AI”发布会已圆满结束,从离散型企业的“万级零部件建模难题”,到流程型企业的“复杂工艺核算业务卡点”,再到全球供应链的“合规披露焦虑”与“上游管理”——当行业痛点被逐一摆上台面时,碳擎3.0一如既往地能给出“更好用、更可信”的解决方案。碳擎3.0——为企业量身打造的碳管理平台,不仅带着“多元建模效率提升12倍”、“因子匹配准确率提升至90%”、“从4小时到4分钟”等硬核数据而来,更直面企业“从核算到减排、从合规到增值”的全链路需求。现在我们就从发布会的核心功能入手,带大家快速读懂“更好用、更可信的碳足迹AI”。建模难?不!碳擎 3.0是一个谁都会用的LCA工具不管是零基础还是专业级用户四种建模方式总能让你挑到趁手的工具 自定义建模专业需求全方位适配深度契合专家对复杂工艺的专业建模需求,不削弱LCA建模的自主性,更以PCR选择、模型检测、数据分配、自动报告等功能为辅助,成为专家用户优化工作流、提升效率的实用工具! 碳擎自定义建模 现成的BOM模板导入系统就好啦、怎么简单,就怎么用!万条数据也能一次性导入,识别后自动生成模型。勾选AI智能匹配因子,只需等待片刻,一切就已准备就绪 AI智能匹配碳排放因子 我是碳妞AI小助手,生产流程太长的产品不妨试试AI建模功能,录入产品信息+核心工艺,10秒生成基础模型,上游追溯也只是点击一下即可,再复杂流程型产品也不在话下。 AI碳排放计算助手 实在不会建模的话我们去模型广场找找答案吧零基础,也没关系!碳擎3·0,内置标准化基础模型,检索完成后,一键引用。数据填完,就能算出碳足迹结果。 碳排放模型 量化工作是帮企业打好碳管理的数据地基,面对海外合规、供应链审核绿色产品设计等需求碳擎3·0显然有着更核心的定位一一合规管理中枢。 多标准下的合规输出碳擎3·0把多区域标准 合规做成选择题内置欧盟pef、主流epd组织的pcr,选择后即可对齐标准要求,自动同步生命周期边界,报告内直接嵌入pcr合规表述。 碳排放EPD合规 减排潜力分析不只是满足要求,更要主动优化塑造竞争力一一碳擎3·0的减排潜力分析模块,可通过多情景模拟生成减排场景对比表,直观显示再生材料替代能减15%碳、换供应商可降8%碳,更可支持双语切换,不用再靠经验猜,而是跟着数据找对减排方向。 碳排放减排分析 供应商管理合规管理不止是自身达标,更要塑造供应链减碳合力一一碳擎3·0将产业链上下游进行串联。采购商线上下发合规任务,供应商线上响应,系统自动校验数据。真正把合规管理从企业内部延伸到了产业链上下游。 绿色供应商管理系统 当我们重温完碳擎3·0发布会的每一个功能亮点一一从零基础也能上手的多元建模,到万级数据一键导入的高效应用,再到不止于算的合规、减排、竞争力升级,我们发现碳擎3·0的核心突破:不只是解决碳核算难题的工具,更是帮企业把碳压力转化为“竞争力的伙伴。而这份突破,只是擎工互联16年来深耕碳管理领域的一个缩影。未来我们会持续聚焦制造、化工、汽车等行业实际痛点,深化业务研究与产品迭代一一从功能细节的优化到操作体验的升级,从数据精度的打磨到服务场景的拓展,始终以更好用、更可信为目标,为更多企业提供能落地、有价值的碳管理系统。现阶段开始小范围内测,10月底将正式上线
咨询
查看
白皮书
关注
我们
江苏擎天工业互联网有限公司微信公众号
免费
试用